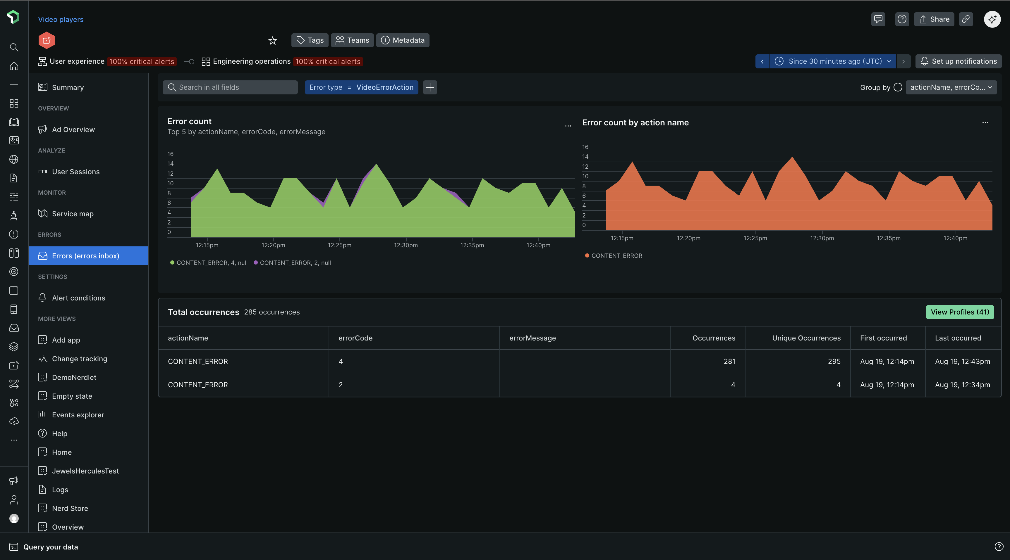
La pestaña Group errors ofrece información detallada sobre la tasa de errores, el recuento y los tipos de errores que se producen en la transmisión de video y anuncios. Esto te permite identificar los puntos problemáticos y determinar qué problemas abordar primero.

Vista de lista de errores
Comience examinando el gráfico de errores de carga de página para obtener una visión general rápida de cualquier pico, caída o patrón inusual en los errores en general.
Relacione cualquier tendencia que observe en el gráfico de los 5 errores principales con las alertas que ocurrieron al mismo tiempo.
Dynamic grouping: Por defecto, las incidencias de errores se agrupan según el mensaje de error. Puede modificar los criterios de agrupación empleando cualquier atributo, seleccionando hasta cinco atributos simultáneamente.
Filtering: Numerosos clientes New Relic implementan un atributo personalizado. Filtrar por un atributo personalizado específico puede ser una forma rápida de eliminar el ruido de todas las incidencias de error.

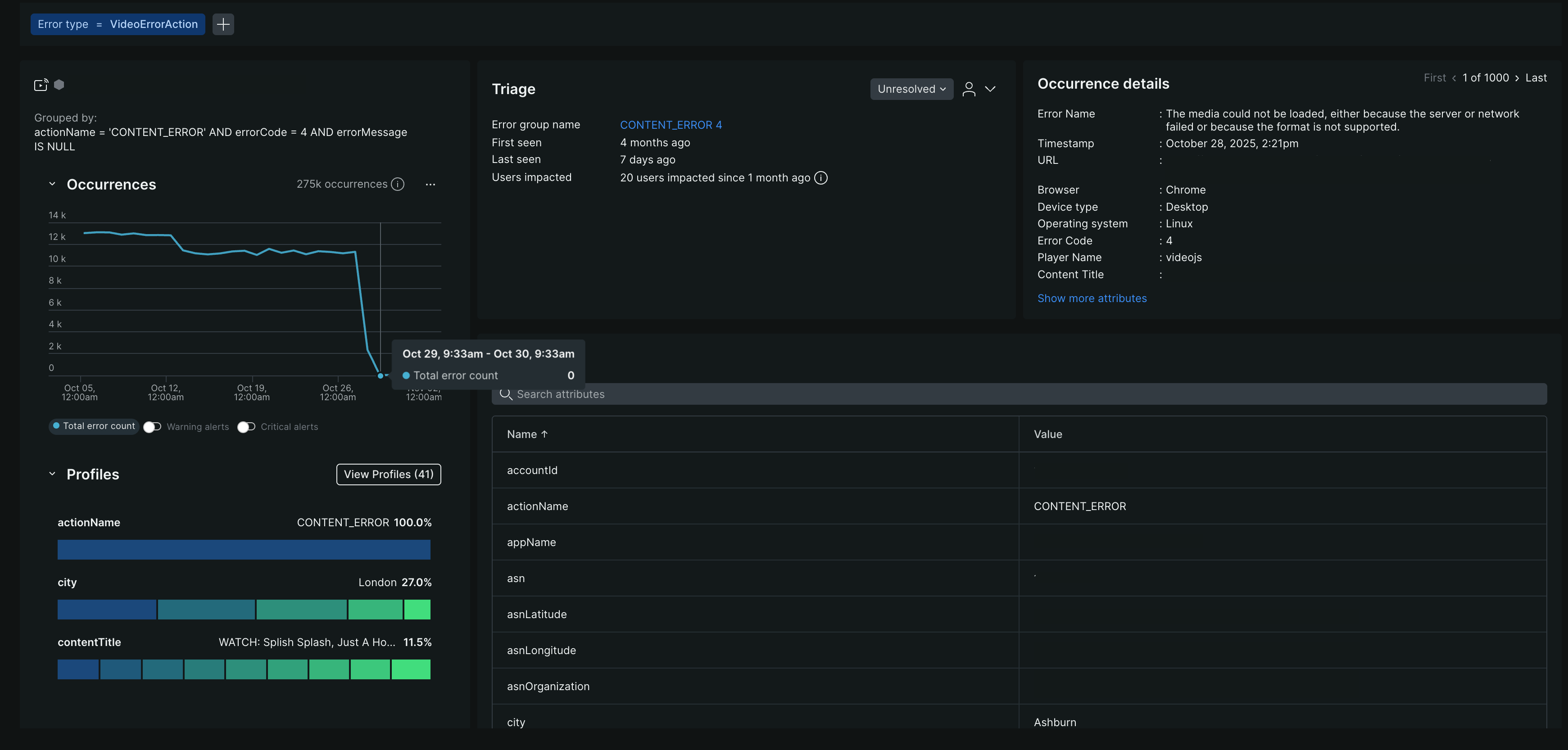
Perfiles de error

Los perfiles de error ayudan a responder preguntas como: ¿qué usuario apareció con mayor frecuencia en todos los eventos de error dentro del periodo de tiempo elegido? ¿O qué sesión se produjo con mayor frecuencia en todos los eventos de error durante el periodo seleccionado?
Haz clic en View Profiles para expandir los perfiles individuales.

Vista de detalles de errores
Esta página muestra información detallada sobre un grupo de errores específico, como por ejemplo los hosts que provocan un pico de errores.
Emplee el botón de alternancia situado en la esquina superior derecha para navegar entre las instancias de error, incluyendo la primera aparición, la última aparición o cualquier instancia intermedia.
Los campos Filtered en la parte superior de la página muestran cómo se filtró y agrupó la información. Cuando reciba un vínculo permanente por un suceso específico, revise estos campos para comprender el contexto.
Pestaña de ocurrencias
La pestaña Occurrences incluye no solo el nombre del error, los detalles de la URL timestamp y el código de error, sino que también incluye información de triaje y rastreo distribuido relacionado.
Sección de triaje
La sección de clasificación vincula la ocurrencia de error específica que está viendo con un grupo de errores creado por el sistema que tiene una huella digital única. ¿Por que importa? Esa huella digital única le permite clasificar un grupo de errores mediante una actualización o asignación de estado. Los grupos de errores creados por el sistema son los que se encuentran en la pestaña Triage . Para obtener más información sobre cómo se generan, consulte Cómo funcionan los grupos de errores.
