fonctionnalité Disponibilité
Fleet Control pour les clusters Kubernetes est disponible en version générale (GA). La prise en charge de la gestion des agents sur les hôtes Linux et Windows est actuellement en préversion publique.
Pour une liste complète des agents pris en charge et de leurs environnements, consultez notre documentation sur la compatibilité des types d'agents.
La fonctionnalité d'aperçu public est fournie conformément à nos politiques de pré-sortie.
Ce guide constitue le moyen le plus rapide de démarrer avec Fleet Control. Nous vous guiderons à travers le workflow essentiel du « happy path » pour créer votre première flotte et lancer un déploiement de base.
aperçu du flux de travail
Le processus de configuration de Fleet Control suit un ordre précis. Vous devez créer une flotte avant de pouvoir installer Agent Control, car le processus d'installation nécessite une flotte à laquelle s'associer. Une fois Agent Control installé, l'entité est automatiquement affectée à cette flotte. Par conséquent, le workflow est :
- Créez une flotte sur la plateforme New Relic.
- Installez Agent Control sur vos entités. L'assistant d'installation utilise les détails de votre parc pour attribuer chaque entité, ce qui en fait une "Entité gérée attribuée".
- Exécutez un déploiement pour installer et configurer les agents sur l'entité qui font désormais partie de votre flotte.
Prérequis
Vous aurez besoin du rôle de Organization Manager ou d’un rôle personnalisé avec les autorisations de gestion de flotte équivalentes pour effectuer ces actions.
Étape 1 : Créez votre première flotte
La première étape consiste à créer une flotte. Dans Fleet Control, une flotte est un ensemble homogène d'entités gérées (telles que des clusters Kubernetes ou des hôtes) qui partagent des configurations d'instrumentation identiques. Les flottes agissent comme des regroupements logiques, vous permettant de gérer les versions et les configurations des agents de manière cohérente et à grande échelle dans votre environnement, évitant ainsi la dérive de configuration et les lacunes d'observabilité.
Connectez-vous à la plateforme New Relic avec le compte approprié.
Accédez à All capabilities → New Relic Control.
- Astuce : Vous pouvez épingler New Relic Control à la barre de navigation de gauche pour y accéder facilement en cliquant sur l'icône d'épingle.
Depuis le menu New Relic Control, sélectionnez Fleets sous la section Fleet Control.
Sur la page principale Fleets, cliquez sur Create a fleet.
Dans le modal :
- Donnez un nom significatif à votre flotte (par exemple,
aws-eks-app-prod-us-east1) et une Description facultative. - Sélectionnez le Type of Fleet. Pour ce guide, nous sélectionnerons Kubernetes Cluster, qui est généralement disponible. La prise en charge des hôtes Linux et des hôtes Windows est actuellement en préversion publique.
- Laissez Access management par défaut. Il s'agit d'un paramètre facultatif pour le FGA (contrôle d'accès à granularité fine).
- Donnez un nom significatif à votre flotte (par exemple,
Cliquez sur Create Fleet.

Une fois la flotte créée, vous disposez du composant nécessaire pour procéder à l'installation de Agent Control.
Étape 2 : Installation Agent Control
Maintenant que votre flotte existe, installez Agent Control sur les entités que vous souhaitez y associer.
Suivez les instructions de la documentation de configurationAgent Control . L'assistant fournit un fichier values.yaml et une commande Helm qui installe Agent Control et assigne l'entité gérée à la flotte que vous venez de créer. Une fois terminé, vos entités apparaîtront en tant qu'Assigned Managed Entities dans votre flotte.
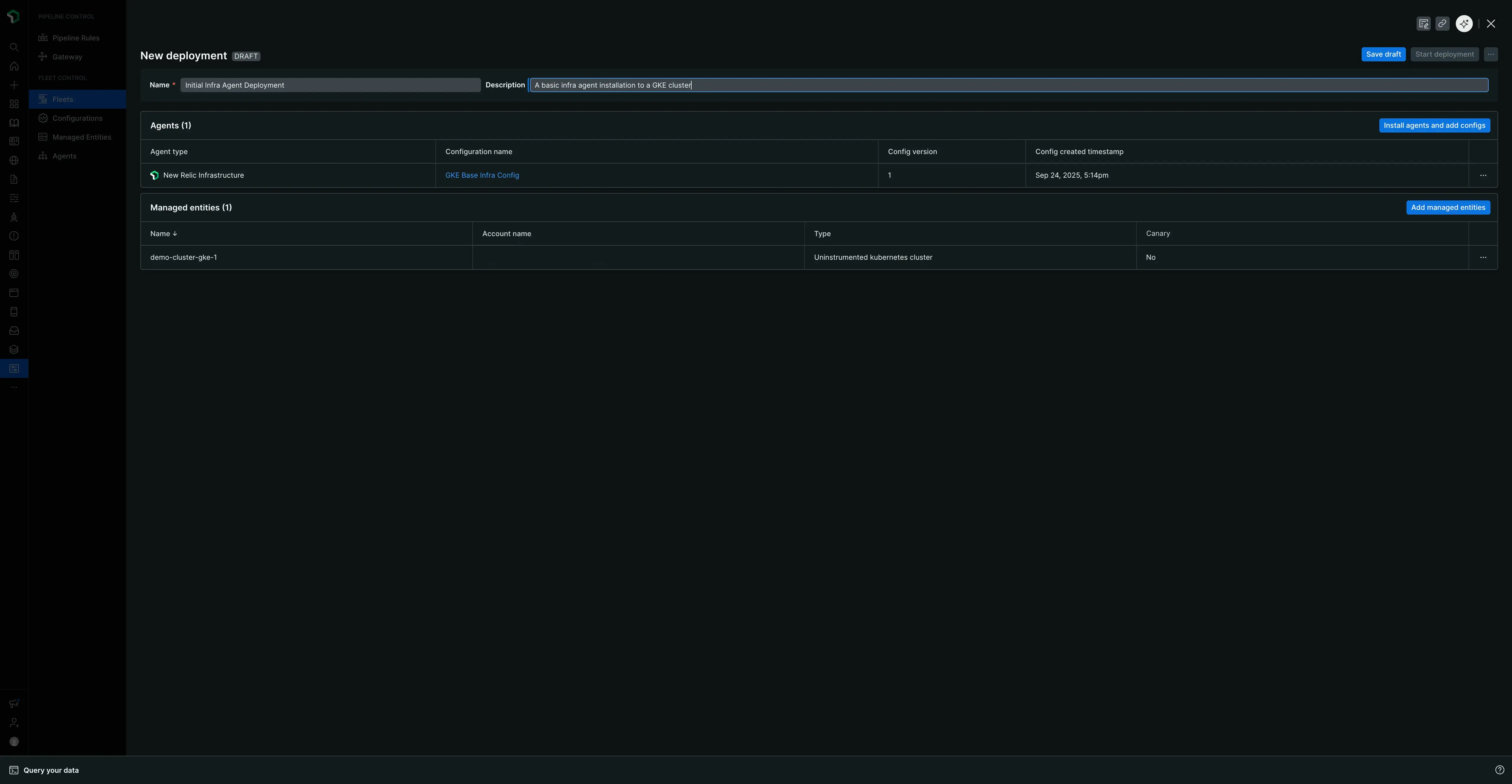
Étape 3 : Créer une configuration d’agent
Avant de déployer l’agent New Relic Infrastructure, vous devez créer une configuration pour celui-ci. Toute configuration que vous créez est enregistrée globalement et peut être utilisée sur votre compte New Relic.
Dans le menu de gauche New Relic Control, cliquez sur Configurations.
Cliquez sur Create configuration.
Dans le modal :
- Pour Managed entity type, sélectionnez Kubernetes Cluster.
- Pour agent type, sélectionnez New Relic Infrastructure dans le menu déroulant.
- Donnez à la configuration un nom significatif et unique. Étant donné que la configuration est globale, un nom clair est important. Par exemple :
aws-eks-app-infra.
Cliquez sur Continue.
Vous verrez deux panneaux. Le panneau de droite contient un modèle par défaut. Cliquez sur Copy pour copier l'intégralité du modèle.
Collez le texte copié dans le panneau de configuration de gauche.
Cliquez sur Save. Votre configuration est désormais enregistrée globalement.

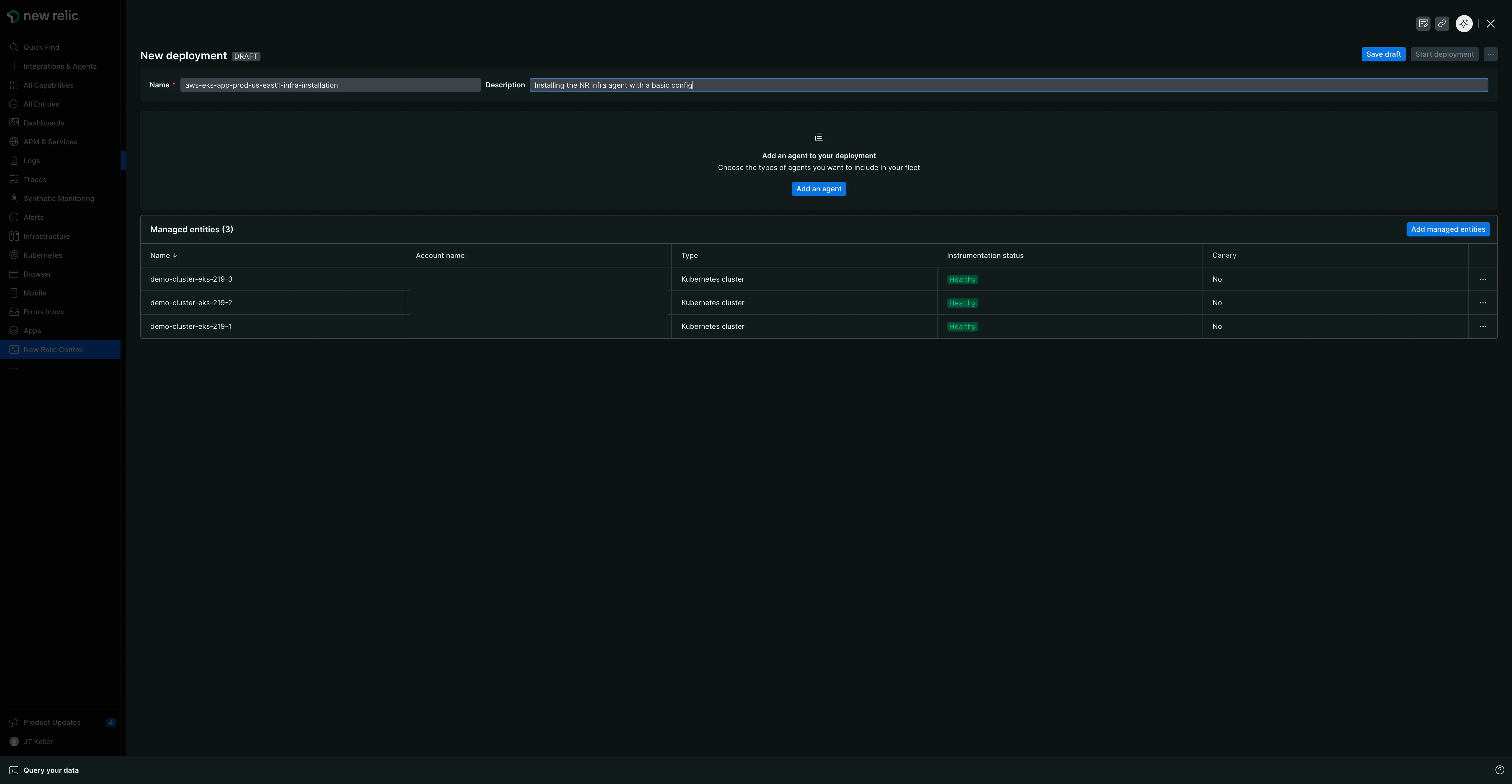
Étape 4 : Créez et exécutez votre premier déploiement
Un déploiement est un ensemble contrôlé d’actions qui peuvent installer, supprimer ou configurer des agents sur l’entité gérée de votre flotte. Vous allez maintenant en créer un pour déployer l’agent New Relic Infrastructure.
- Revenez à l’onglet Fleets et sélectionnez la flotte que vous avez créée précédemment.
- Sur la page récapitulative de la flotte, cliquez sur Create a deployment. (Si la flotte dispose d'un déploiement existant, accédez à l'onglet Deployments et cliquez sur Create deployment).
- Donnez à votre déploiement un Name obligatoire. Un nom significatif fournit un contexte historique et aide au dépannage. Considérez un modèle qui inclut le changement, une version ou un ID de ticket. Par exemple :
v1.0-initial-infra-deployouadd-logging-JIRA-123. - Cliquez sur Add an agent.
- Sélectionnez le type d’agent pour lequel vous avez créé la configuration : New Relic Infrastructure.
- Sélectionnez une version de l'Agent dans le menu déroulant. La dernière version est sélectionnée par défaut, mais vous pouvez choisir parmi les autres versions disponibles. Vous pouvez voir des métadonnées supplémentaires telles que des notes de version ou des mises à jour de sécurité pour la version sélectionnée.
- Cliquez sur Next.
- Dans la liste des configurations disponibles, sélectionnez la configuration
aws-eks-app-infraque vous venez de créer. La version serav1par défaut.

- Cliquez sur Add to deployment. L'agent et sa configuration associée apparaîtront désormais dans un tableau appelé Agents.
- Cliquez sur Save draft.
- Lorsque vous êtes prêt, cliquez sur Start deployment. Une fenêtre de confirmation apparaîtra.

- Dans le modal, cliquez sur Start deployment pour lancer.

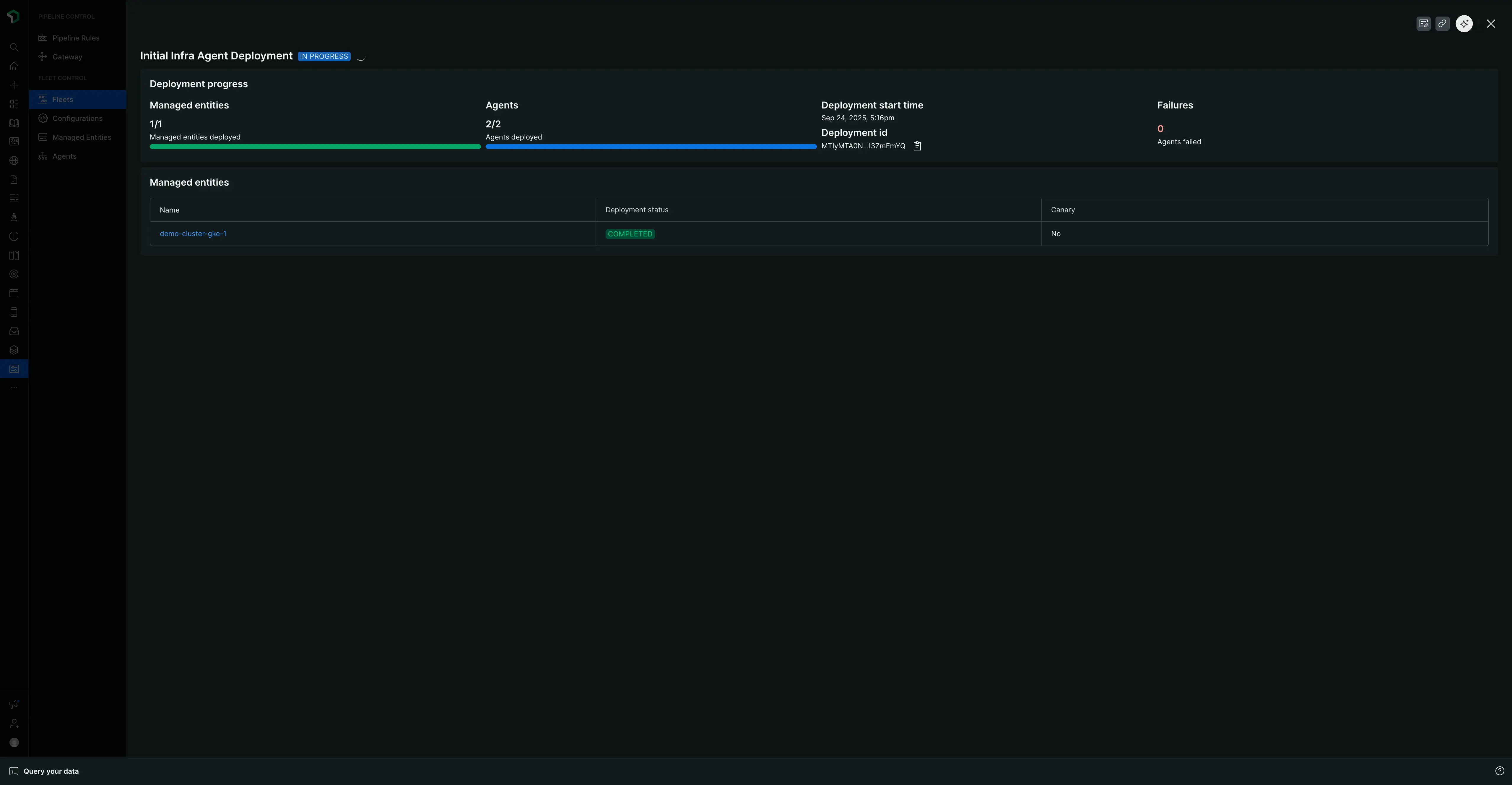
Un écran "EN COURS" affichera le statut, le nombre d'entités gérées et d'agents concernés, ainsi qu'un ID de déploiement.

Une fois terminé, la page se mettra à jour avec un statut "Terminé" et des tableaux récapitulatifs détaillant le déploiement, les agents et les entités gérées spécifiques qui ont été instrumentées.

Cette vue récapitulative est organisée en deux onglets :
- Onglet Details : Affiche les métadonnées de déploiement et les tableaux récapitulatifs décrits ci-dessus.
- Onglet Deployment Events : fournit des données granulaires au niveau des événements pour le dépannage ou pour vérifier la réussite du déploiement.
Prochaines étapes
Félicitations pour le déploiement de votre première flotte ! Vous avez appris le workflow de base pour gérer votre instrumentation à grande échelle.
Pour approfondir ce que vous avez appris, consultez notre page sur la gestion des flottes. Elle fournit des détails supplémentaires sur les fonctionnalités quotidiennes plus nuancées de Fleet Control, notamment comment :
- Créez et versionnez la configuration de votre agent.
- Gérez les détails et les paramètres de votre flotte.
- Utilisez l'onglet de niveau supérieur Entités gérées pour voir toute votre infrastructure avec Agent Control installé, y compris les entités assignées et non assignées.
- Plongez dans une flotte spécifique pour afficher la configuration effective sur son onglet Agents et comprendre les différents statuts de déploiement et d'instrumentation.