• /
  • EnglishEspañolFrançais日本語한국어Português
  • Log inStart now

Chart refresh rates

The refresh rate of New Relic charts is the number of times per second that a chart is refreshed. You can select a default configuration, and you can also configure this refresh rate if your account is on the New Relic Compute consumption pricing plan. See How New Relic pricing works for more information.

This configuration lets you decide how often you want to update your data. It also gives you control over your costs. See the Overview of our pricing models to learn more.

Default chart refresh rates

The refresh rate of New Relic charts is the range of the query timeframe divided by 60. The maximum frequency at which queries can be refreshed is every 5 seconds.

These examples will help you understand how the default chart refresh rate works:

  • A query with a 7-day time range would have a refresh rate of once every 2.8 hours.
  • A query with a 1-hour time range would have a refresh rate of once every 1 minute.

For queries using TIMESERIES, the size of the TIMESERIES bucket is used as the refresh interval. For example:

  • SELECT count(*) FROM PageView TIMESERIES 5 minutes would refresh every 5 minutes.
  • SELECT count(*) FROM PageView TIMESERIES 1 hour SINCE 1 day ago would refresh every hour.

Customize chart refresh rates

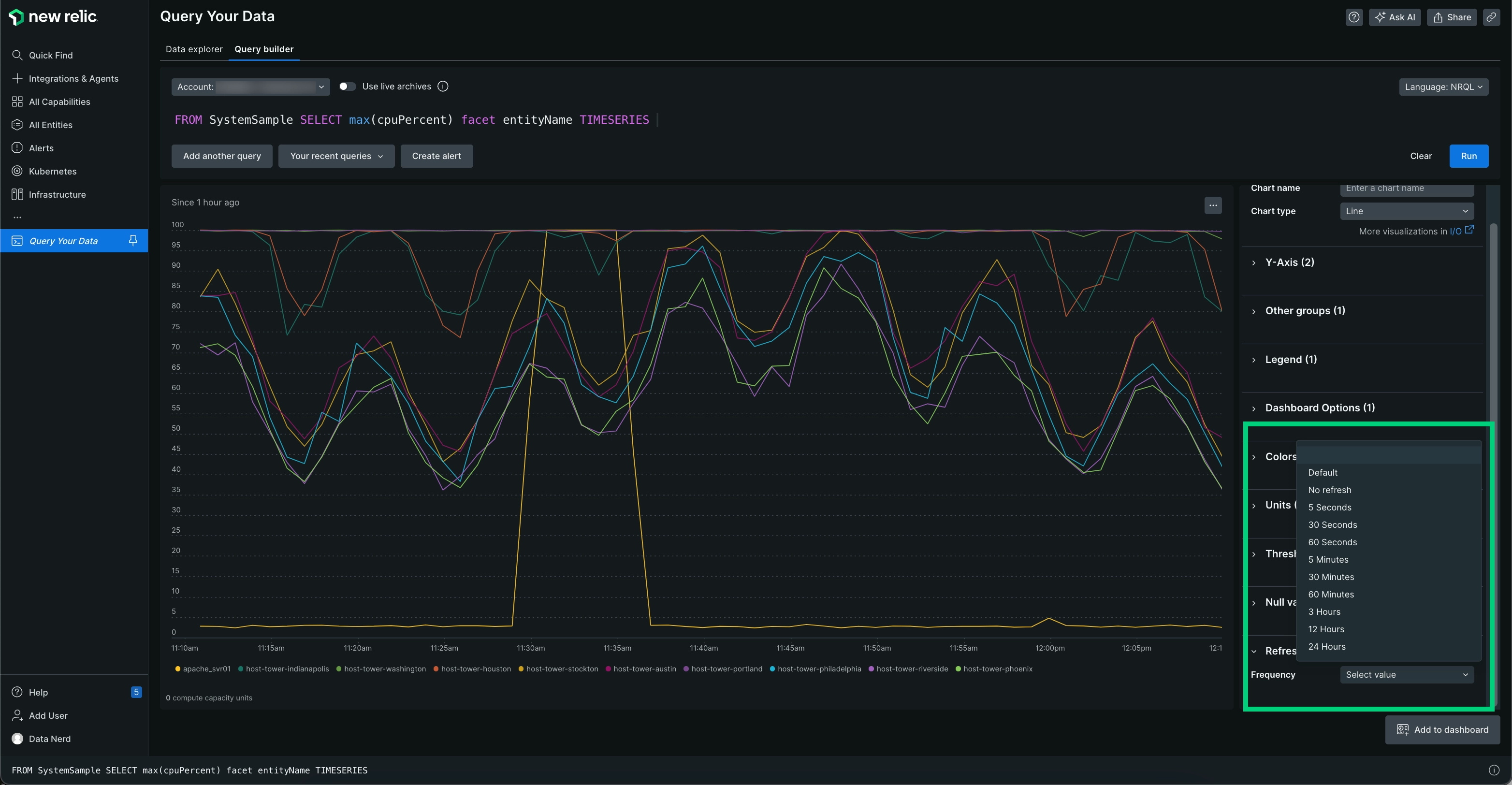
You can customize the rate of refresh in your charts by using the Refresh rate option. To configure the refresh rate in a chart, follow these steps:

  1. Go to one.newrelic.com > All capabilities > Query your data.

  2. Add your query.

  3. Click Run.

  4. Click Refresh rate and select a frequency.

    A screenshot of a query example that shows the refresh rate option.
Copyright © 2026 New Relic Inc.

This site is protected by reCAPTCHA and the Google Privacy Policy and Terms of Service apply.