fonctionnalité Disponibilité
Fleet Control pour les clusters Kubernetes est disponible en version générale (GA). La prise en charge de la gestion des agents sur les hôtes Linux et Windows est actuellement en préversion publique.
Pour une liste complète des agents pris en charge et de leurs environnements, consultez notre documentation sur la compatibilité des types d'agents.
La fonctionnalité d'aperçu public est fournie conformément à nos politiques de pré-sortie.
Ce document décrit les étapes pour résoudre les problèmes courants lors de l'installation ou du fonctionnement de Fleet Control.
Dépannage des déploiements avec les événements de déploiement
Fleet Control fournit un onglet deployment events qui offre une visibilité granulaire sur chaque événement survenant lors d'un déploiement. Il s'agit de l'outil principal pour le dépannage des problèmes de déploiement et la compréhension des causes profondes.
Accéder aux événements de déploiement
Il existe deux façons d'accéder à l'onglet Deployment Events :
Depuis l'historique des déploiements :
- Accédez à l'onglet deployments dans une flotte spécifique.
- Cliquez sur la ligne du déploiement que vous souhaitez examiner.
- Sur la vue récapitulative du déploiement, cliquez sur l'onglet Deployment Events.
Après avoir créé un nouveau déploiement :
- Après le démarrage d'un déploiement, la vue de progression se termine et passe à la vue de synthèse du déploiement.
- Sur cette vue récapitulative, cliquez sur l'onglet Deployment Events pour afficher immédiatement les événements pour le dépannage ou la vérification.
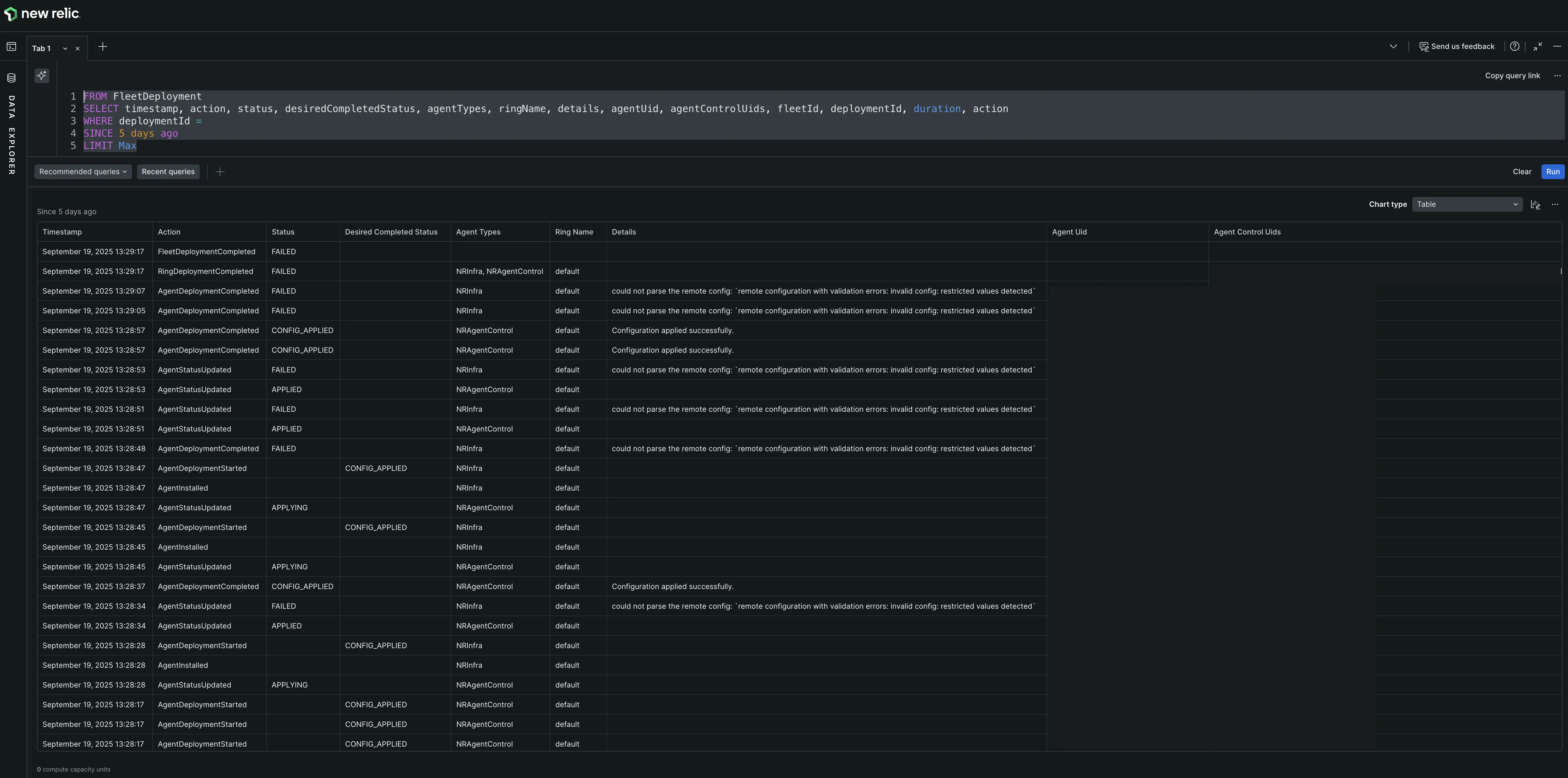
Comprendre le tableau des événements de déploiement
La table deployment events affiche des données atomiques au niveau de l'événement pour chaque action effectuée lors d'un déploiement. Le tableau comprend les colonnes suivantes :
- Timestamp: Moment où l'événement s'est produit.
- Status: Le statut de l'événement (par exemple, Completed, Config Applied, Applying).
- Managed entity name: Le nom du cluster ou de l'hôte où l'événement s'est produit.
- Agent name: L'agent spécifique impliqué dans l'événement.
- Agent type: Le type d'agent (par exemple, New Relic Infrastructure, Fluent Bit).
- Event: Le type d'événement qui s'est produit.
- Details: Informations supplémentaires sur l'événement, incluant souvent des messages d'erreur pour les événements en échec.
- Duration: Temps mis par l'événement pour se terminer.

Filtrage et recherche d'événements
L'onglet deployment events offre plusieurs façons d'affiner les événements :
- Search: Utilisez la barre de recherche pour trouver des événements spécifiques par mot-clé.
- Filter by entities: Filtrer pour afficher les événements d'une entité gérée spécifique. Cela est particulièrement utile lorsque vous disposez d'un parc important (par exemple, 100 clusters) et que seule une ou quelques entités ont échoué.
- Filter by status: Filtrez les événements par leur statut (par exemple, Completed, Config Applied, Applying) pour vous concentrer sur les événements réussis ou problématiques.
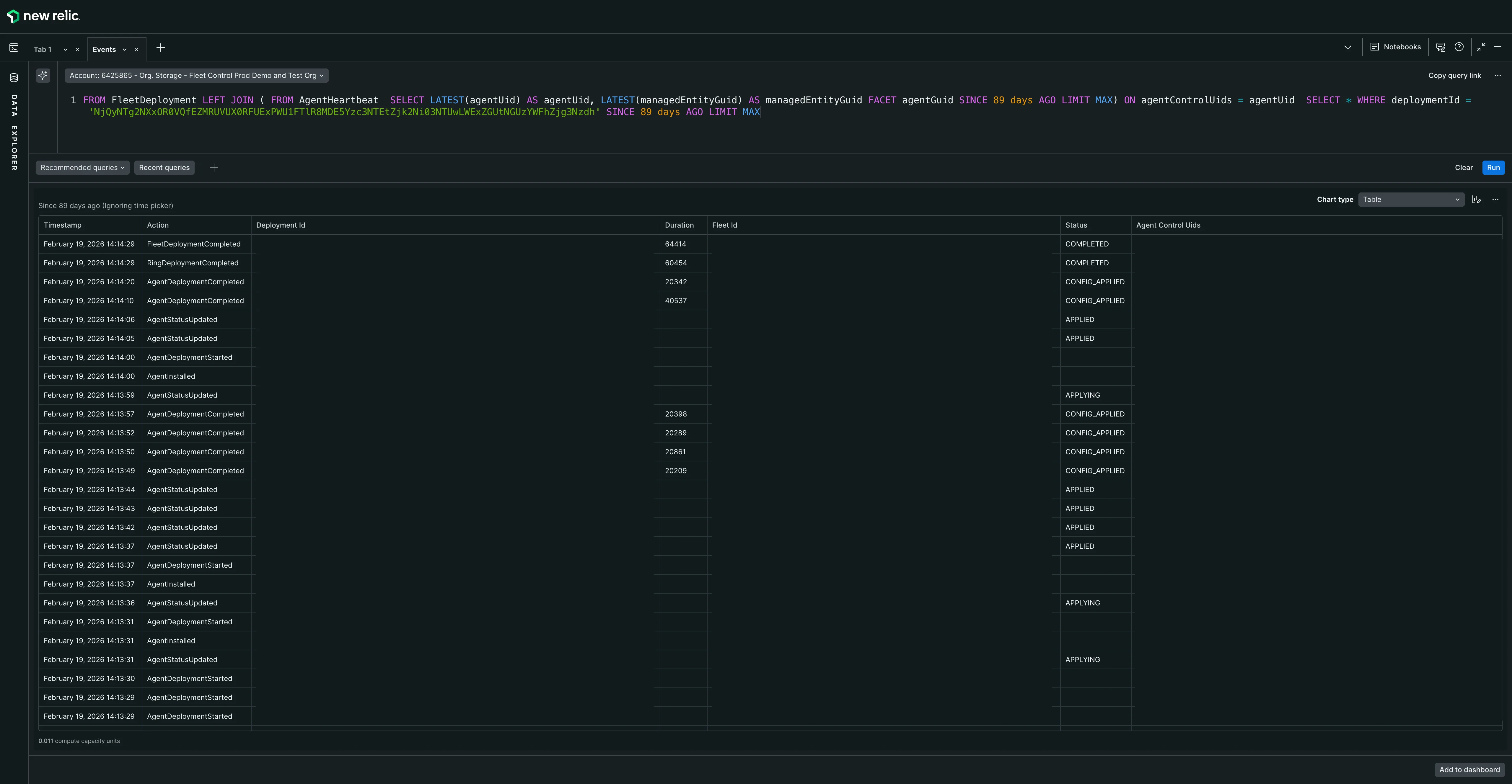
Dépannage avancé avec NRQL
Pour un dépannage plus avancé, vous pouvez accéder à la requête NRQL sous-jacente qui alimente le tableau Deployment Events :
- Dans l'onglet Deployment Events, localisez le bouton à droite de l'en-tête du tableau d'événements.
- Cliquez sur ce bouton pour ouvrir un onglet de requête NRQL dans le Data Explorer.
- La requête sera pré-remplie avec l'ID de déploiement et affichera des colonnes supplémentaires avec des informations plus détaillées, y compris divers ID et métadonnées.
- Vous pouvez modifier cette requête si nécessaire pour investiguer davantage le problème.
- Utilisez les fonctionnalités standard de Data Explorer's, telles que le basculement entre les vues au format tableau et JSON.

Pour plus de détails sur l'utilisation de Data Explorer, consultez notre introduction à l'Explorateur de données.