fonctionnalité Disponibilité
Fleet Control pour les clusters Kubernetes est disponible en version générale (GA). La prise en charge de la gestion des agents sur les hôtes Linux et Windows est actuellement en préversion publique.
Pour une liste complète des agents pris en charge et de leurs environnements, consultez notre documentation sur la compatibilité des types d'agents.
La fonctionnalité d'aperçu public est fournie conformément à nos politiques de pré-sortie.
Une fois que vous avez créé votre première flotte à l'aide du guide de configuration, vous effectuerez la plupart de vos tâches quotidiennes depuis l'interface utilisateur Fleet Control. Bien que ces opérations puissent également être effectuées par programmation via l'API, cette page se concentre sur les workflows de l'interface utilisateur pour la gestion de vos flottes, déploiements et configurations.
Comprendre les types de flottes
Fleet Control prend en charge trois types de flottes, chacune conçue pour un type d'entité gérée spécifique :
- Flottes de clusters Kubernetes : Gérez les clusters Kubernetes où les agents sont déployés en tant que charts Helm.
- Flottes d'hôtes Linux : Gérez les serveurs Linux sur lesquels les agents s'exécutent en tant que processus basés sur l'hôte. (Aperçu public)
- Flottes d'hôtes Windows : Gérez les serveurs Windows sur lesquels les agents s'exécutent en tant que services Windows ou processus basés sur l'hôte. (Aperçu public)
Lorsque vous créez une flotte, vous sélectionnez son type d'entité gérée. Ce choix a des implications importantes sur la façon dont vous travaillez avec cette flotte :
- Affectation d'entité : Vous ne pouvez ajouter que des entités gérées correspondant au type de la flotte. Par exemple, une flotte d'hôtes Windows ne peut contenir que des hôtes Windows et une flotte de clusters Kubernetes ne peut contenir que des clusters Kubernetes.
- Filtrage des configurations : Lors du déploiement, seules les configurations correspondant au type de flotte vous seront présentées. Si vous travaillez avec une flotte d'hôtes Windows, seules les configurations d'hôtes Windows s'afficheront dans le sélecteur de configuration. Ce filtrage automatique évite les mauvaises configurations et simplifie le processus de déploiement.
- Disponibilité de l'Agent : la liste des agents disponibles pour le déploiement sera filtrée en fonction du type de flotte et de ce qui est pris en charge pour cet environnement. Par exemple, certains agents peuvent n'être disponibles que pour les environnements Kubernetes ou des systèmes d'exploitation hôtes spécifiques.
Cette conception garantit la cohérence entre toutes les entités gérées d'une flotte et évite les erreurs de configuration, telles que la tentative accidentelle de déployer une configuration de chart Helm Kubernetes sur un hôte Windows.
Tri des données dans les tableaux
De nombreux tableaux de données de l'interface utilisateur Fleet Control sont triables. Pour trier un tableau par une colonne spécifique, survolez l'en-tête de la colonne. Si une flèche gris clair vers le haut ou vers le bas apparaît, vous pouvez cliquer sur l'en-tête pour réorganiser les lignes du tableau en fonction des données de cette colonne.
La page des flottes
Lorsque vous accédez à New Relic Control → Fleets, vous arrivez sur la page principale Fleets, qui fournit une vue d'ensemble de l'intégralité de votre environnement Fleet Control. À partir d'ici, vous pouvez :
- Rechercher des flottes : utilisez la barre de recherche pour trouver une flotte spécifique par nom.
- Afficher les comptes récapitulatifs : consultez le nombre total de votre flotte et le nombre d'entités gérées non attribuées.
- Voir la répartition du parc : visualisez la répartition de vos parcs par type (cluster Kubernetes ou hôte).

Actions de la flotte
Depuis la page principale des flottes, vous pouvez cliquer sur les points de suspension (...) à l'extrême droite de n'importe quelle flotte pour afficher un menu d'actions :
Modifier les paramètres : vous permet de modifier le nom et la description d'une flotte.
Modifier les autorisations : vous permet de gérer les contrôles d'accès précis (FGA) de la flotte en modifiant le groupe ou le rôle associé.
Supprimer une flotte : supprime définitivement la flotte. Avant qu'une flotte puisse être supprimée, les conditions suivantes doivent être remplies :
- Toutes les entités gérées doivent être retirées de la flotte.
- La flotte ne peut avoir aucun déploiement en cours actuellement.

Autorisations de flotte (accès précis)
Fleet Control utilise l'accès à granularité fine (FGA) pour permettre aux administrateurs de déléguer la gestion de flottes spécifiques à certains utilisateurs ou groupes. Cela est utile lorsque vous souhaitez permettre à une équipe de gérer ses propres flottes sans lui accorder d'autorisations étendues au niveau de l'organisation.
La méthode principale pour déléguer l'accès consiste à attribuer le rôle prédéfini Fleet Manager à un groupe d'utilisateurs pour une flotte spécifique. Cela donne aux utilisateurs de ce groupe un contrôle total sur cette flotte, y compris la possibilité de créer des déploiements, de gérer les configurations et d'ajouter ou de supprimer des entités gérées.
Prérequis pour l'administrateur
Pour configurer les autorisations de flotte, vous devez disposer des rôles Organization Manager et AuthDomain Manager.
Configuration workflow
Le processus comprend deux étapes principales : premièrement, un administrateur crée un groupe d’utilisateurs, et deuxièmement, il attribue à ce groupe le rôle Fleet Manager pour une flotte spécifique.
Étape 1 : Créer un groupe utilisateur
- Au bas du menu de navigation de gauche, cliquez sur votre nom d'utilisateur, puis sélectionnez Administration.
- Sur la page Administration, sélectionnez Access Management.
- Allez dans l'onglet groups et cliquez sur Create a new group.
- Donnez au groupe un nom significatif (par exemple,
k8s-platform-team-fleet-managers). - Sous la section members, ajoutez les utilisateurs auxquels vous souhaitez déléguer la gestion de la flotte.
- Cliquez sur Add user to the group. Vous n'avez pas besoin d'attribuer de rôles au niveau du compte ou de l'organisation ici. Les autorisations seront accordées au niveau de la flotte.
Étape 2 : Attribuer un groupe et un rôle à une flotte
Vous pouvez attribuer des autorisations soit lorsque vous créez une nouvelle flotte, soit en modifiant une flotte existante.
Pour attribuer des autorisations à une flotte existante :
Depuis la page principale fleets, trouvez le parc que vous souhaitez gérer.
Cliquez sur les points de suspension (
...) à la fin de la ligne et sélectionnez Edit permissions.Dans la fenêtre modale fleet permissions :
- Select a group: Choisissez le groupe d'utilisateurs que vous avez créé à l'étape précédente.
- Sélectionnez un rôle : Choisissez le rôle
Fleet Manager.
Cliquez sur Save. Les utilisateurs du groupe sélectionné disposent désormais de permissions de gestion complètes pour cette flotte.
Pour attribuer des autorisations lors de la création d’une flotte :
- Suivez les étapes de création d'une flotte dans notre guide de configuration.
- Avant de cliquer sur Create Fleet, développez la section Access management.
- Utilisez la liste déroulante pour sélectionner le Group souhaité et le rôle de Fleet Manager.
- Cliquez sur Create Fleet.

Gérer une flotte spécifique
En cliquant sur le nom d'une flotte, vous accédez à sa page de gestion détaillée.
Important : règles de configuration de la flotte
Les flottes sont conçues pour assurer la cohérence de toutes les entités gérées. Pour ce faire, trois règles importantes s'appliquent :
Cohérence du type d'entité gérée : Chaque flotte possède un type d'entité gérée spécifique (Cluster Kubernetes, Hôte Linux ou Hôte Windows) défini lors de la création de la flotte. Vous pouvez uniquement affecter à la flotte des entités gérées correspondant à ce type. Cela garantit que toutes les entités de la flotte sont compatibles avec les mêmes configurations et stratégies de déploiement. Consultez Comprendre les types de flottes pour plus de détails.
Une configuration par type d'agent : Au sein d'une même flotte, vous ne pouvez avoir qu'une seule configuration pour chaque type d'agent. Par exemple, si vous avez trois clusters Kubernetes dans une flotte, ils doivent tous utiliser la même configuration unique pour l'agent New Relic Infrastructure. La cardinalité d'un type d'agent par rapport à sa configuration au sein d'une flotte est toujours 1:1.
Instrumentation d'infrastructure exclusive : Le système vous empêche de déployer à la fois l'agent Infrastructure New Relic et la distribution New Relic du collecteur OpenTelemetry (NRDOT) sur la même flotte. Cette validation permet d'éviter une double instrumentation accidentelle de vos entités gérées pour le monitoring de l'infrastructure.
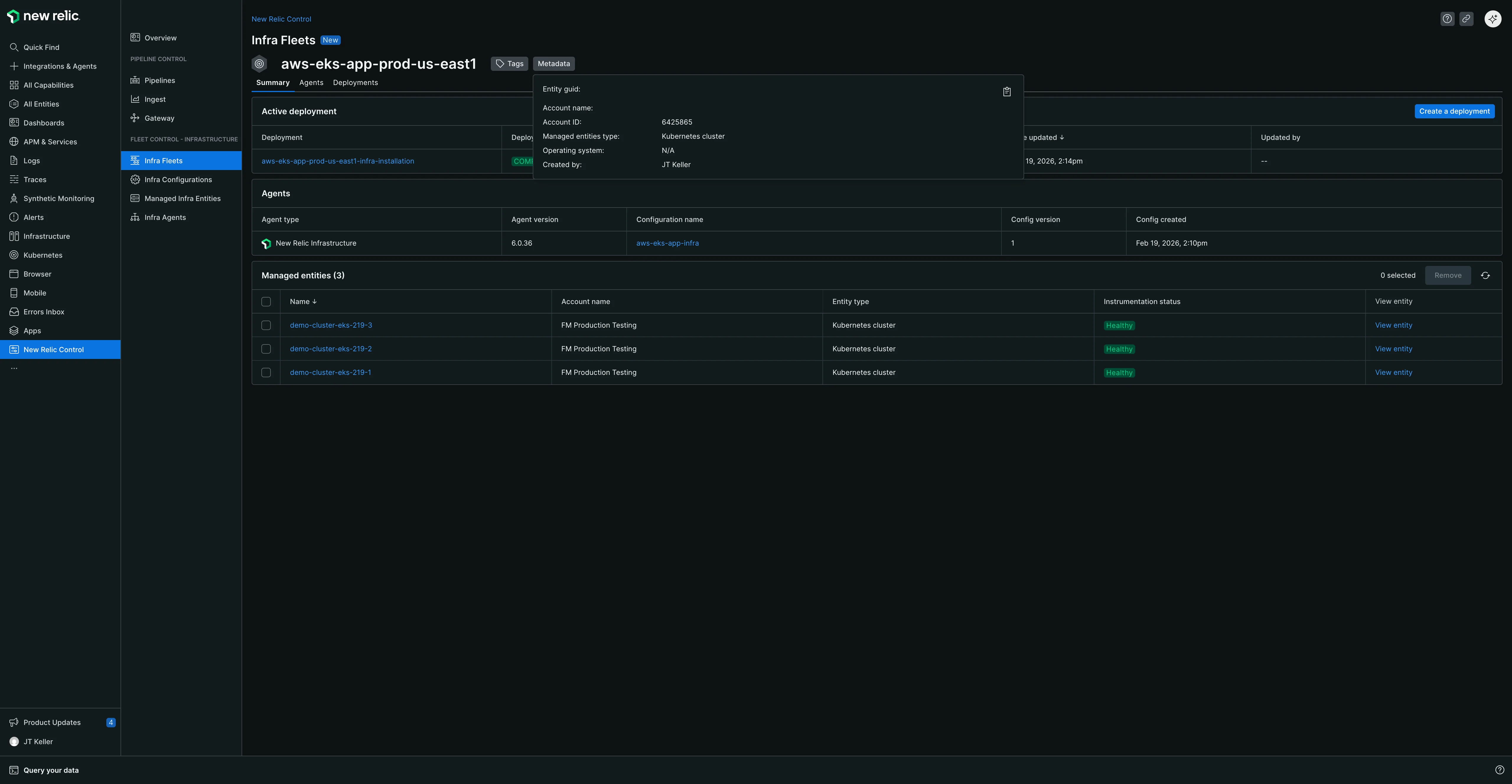
L'en-tête de flotte : tag et métadonnées
En haut de la page, l'en-tête affiche le nom de la flotte ainsi que les boutons cliquables Tags et Metadata. Ils fournissent un accès rapide aux informations d'identification importantes pour le parc.
- Tags : Cliquer ici révèle un ensemble complet de données de paires valeur-clé associées à la flotte, telles que le
accountId, ledescriptionde la flotte et l'horaire de création ou de mise à jour. - Métadonnées : Cliquer ici affiche les principaux détails d'identification de la flotte en tant qu'entité New Relic, tels que ses
Entity guid,Account IDetManaged entities type.
La page de gestion détaillée est organisée en trois onglets principaux : Summary, Agents et Deployments.

L'onglet Résumé
Cet onglet fournit un aperçu de l'état actuel de la flotte, organisé en trois tableaux :
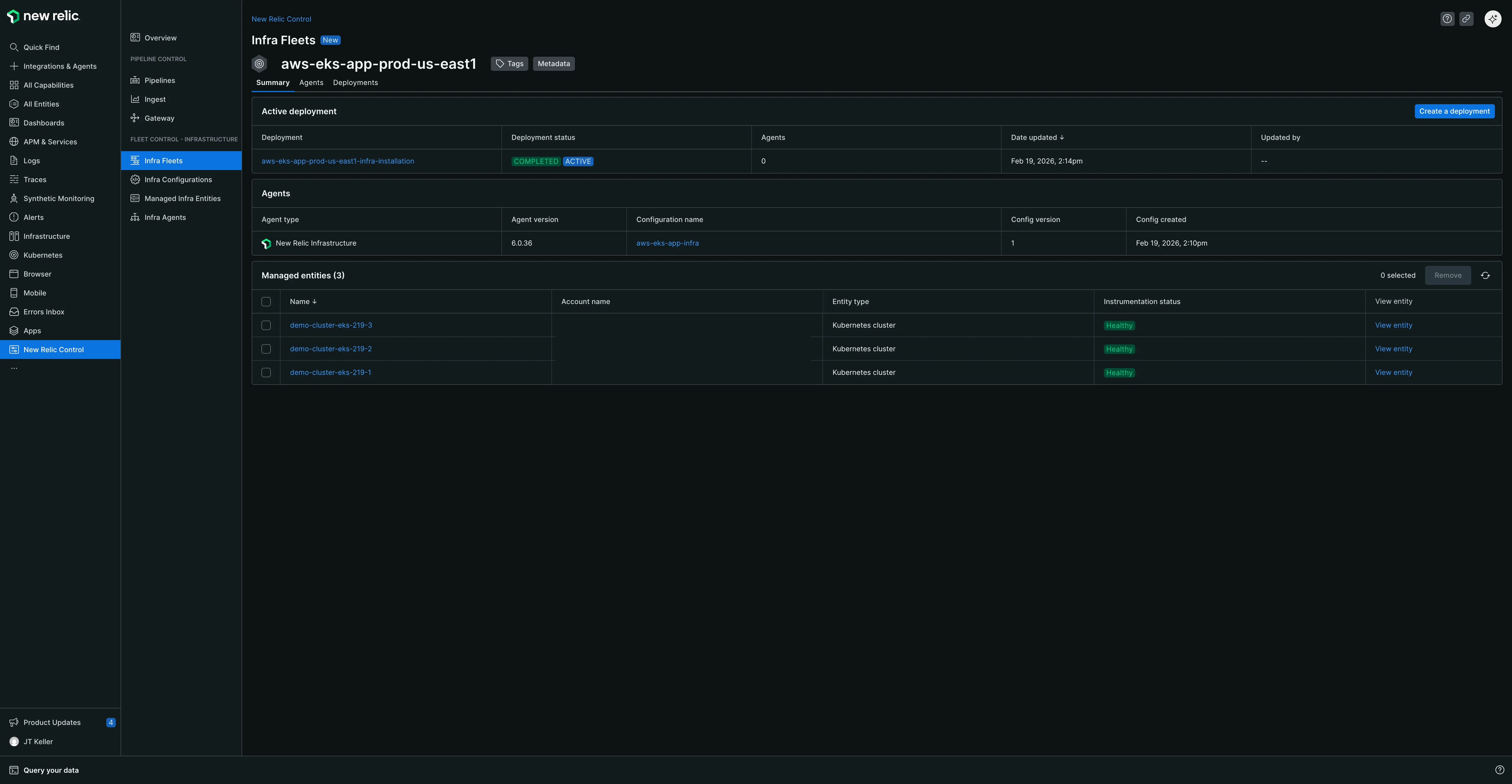
- Active deployment table: Affiche le nom du déploiement le plus récent, le nombre d'agents/configurations inclus et la date de sa dernière mise à jour.
- Agents table: Liste les types d'agents, leurs configurations et versions associées, ainsi que la date de création de la configuration.
- Managed entities table: Répertorie toutes les entités affectées à la flotte, leur compte, leur type et l'état actuel de l'instrumentation. Il inclut également un lien View entity qui vous dirige vers la page principale de l'entité ailleurs dans la plateforme New Relic (par exemple, l'explorateur de clusters Kubernetes).

L'onglet agents
Cet onglet fournit une vue détaillée de tous les agents exécutés sur l'entité gérée au sein de la flotte. Vous pouvez utiliser la barre de recherche en haut de cet onglet pour trouver un agent spécifique par son nom ou son type.
Un détail important est que le superviseur New Relic Agent Control est également répertorié ici en tant que type d'agent. Pour chaque agent, vous pouvez voir l'entité gérée associée, le statut de l'instrumentation, le statut de la configuration à distance et le moment de la dernière réception d'un signal de vie.
Afficher la configuration effective
Une fonctionnalité clé de l'onglet agents est la possibilité de voir la configuration effective de tout agent. Cliquez sur le nom d'un agent pour ouvrir une vue détaillée. Ici, vous pouvez consulter des métadonnées telles que la version du chart Helm, mais surtout, vous pouvez visualiser la configuration exacte exécutée sur l'agent en temps réel.
La configuration effective peut parfois différer de la configuration que vous avez utilisée, car elle prend en compte les remplacements provenant de sources telles que les variables d'environnement locales. Cette vue est précieuse pour les problèmes liés à configurationdu dépannage.

L'onglet déploiement
Cet onglet contient l'historique complet du déploiement de la flotte. Vous pouvez utiliser la barre de recherche pour trouver un déploiement spécifique par son nom. Le tableau répertorie le nom de chaque déploiement, son statut, le nombre d'agents/configurations et la date de la dernière mise à jour. Le déploiement réussi le plus récent est marqué d'une étiquette Active pour indiquer qu'il s'agit de celui actuellement appliqué sur la flotte.

Cliquer sur le nom d'un déploiement vous dirige vers une vue récapitulative de ce déploiement spécifique. Cette vue est organisée en deux onglets :
Onglet Détails
L'onglet details fournit un résumé du déploiement, incluant :
- déployées métadonnées (nom, type, description, heures de début/fin et un identifiant déployé pour le dépannage).
- Un tableau Agents indiquant le type d'agent, l'action effectuée (par exemple, installation, mise à jour) et la version de la configuration.
- Un tableau Managed Entities indiquant exactement quelles entités ont été affectées par le déploiement et si elles ont été marquées comme canaris.
Onglet Événements de déploiement
L'onglet deployment events offre une visibilité granulaire au niveau des événements sur chaque action survenue pendant le déploiement. Cet onglet est essentiel pour dépanner les problèmes de déploiement et comprendre les causes racines. Vous pouvez :
- Affichez les événements atomiques avec des détails comprenant l'horodatage, le statut, le nom de l'entité gérée, le nom de l'agent, le type d'agent, le type d'événement, les détails et la durée.
- Recherchez des événements spécifiques par mot-clé.
- Filtrez les événements par entité gérée pour vous concentrer sur un cluster ou un hôte spécifique (utile lors du dépannage de défaillances dans de grands parcs).
- Filtrer les événements par statut (par exemple, Terminé, Configuration appliquée, Application en cours).
- Accédez à la requête NRQL sous-jacente pour un dépannage avancé en cliquant sur le bouton à droite de l'en-tête du tableau des événements.
Pour plus d'informations sur l'utilisation de l'onglet deployment events pour le dépannage, consultez notre documentation de dépannage.
Compréhension
Un déploiement est un ensemble contrôlé d'actions pouvant installer, supprimer ou mettre à jour des agents et leurs configurations sur les entités gérées de votre parc. Cette section couvre les aspects clés du cycle de vie du déploiement, y compris la compréhension des différents statuts de déploiement, le processus de mise à niveau automatique pour Agent Control, ainsi que l'utilisation de fonctionnalités avancées telles que les déploiements brouillons et canary pour gérer les changements en toute sécurité.
Comprendre les statuts de déploiement
L’état de chaque déploiement vous aide à comprendre son résultat. Voici les statuts possibles et ce qu'ils signifient :
| Statut | Description |
|---|---|
| 🔵 IN PROGRESS | Le déploiement est en cours de déploiement actif auprès de l'entité gérée de la flotte. |
| 🟢 COMPLETED | Le déploiement s'est terminé avec succès et toutes les actions prévues ont été appliquées. |
| 🔴 FAILED | Le déploiement est terminé, mais au moins un agent sur une entité gérée a signalé un problème. Cela peut signifier qu'un agent n'a pas réussi à démarrer, à s'arrêter correctement ou à appliquer sa nouvelle configuration. Le déploiement peut être partiellement réussi sur d'autres entités gérées. |
| 🟠 INTERNAL FAILURE | Le déploiement n'a pas pu être terminé en raison d'un problème inattendu au sein du système Fleet Control. Il ne s'agit pas d'une erreur de vos agents ou de vos configurations. Veuillez réessayer le déploiement et, si le problème persiste, contactez le support New Relic. |
Comprendre le flux d'événements de déploiement
Lorsque vous consultez l'onglet deployment events, vous voyez une série d'événements représentant le cycle de vie de votre déploiement. Tous les événements de déploiement sont écrits dans le type d'événement personnalisé FleetDeployment. Comprendre ce flux d'événements vous aide à interpréter ce que vous voyez dans l'onglet deployment events et à diagnostiquer les problèmes plus efficacement.
Fleet Control déploie les modifications de configuration par étapes appelées « anneaux » pour réduire les risques. Le processus de déploiement se déroule comme suit :
- Si vous avez désigné des entités canary : Le déploiement utilise d'abord un anneau canary (contenant uniquement les entités que vous avez marquées comme canary), suivi d'un anneau par défaut pour toutes les entités restantes. Chaque anneau doit se terminer avec succès avant que l'anneau suivant ne commence. Si l'anneau canary échoue, le déploiement s'arrête avant de passer à l'anneau par défaut, évitant ainsi des problèmes généralisés.
- Si vous n'avez désigné aucune entité canary : Le déploiement utilise uniquement l'anneau par défaut, qui inclut toutes les entités de la flotte. Le déploiement s'exécutera jusqu'à son terme sur toutes les entités de cet anneau unique.
Types d'événements de déploiement
Les événements suivants permettent de suivre la progression d'un déploiement du début à la fin :
| Événement | Description |
|---|---|
| Déploiement de la flotte démarré | Un déploiement est initié pour la flotte. Les paquets de configuration sont préparés. |
| Déploiement en anneau démarré | Un cercle de déploiement commence (par exemple, cercle canary ou par défaut). |
| AgentDeploymentStarted | Le déploiement de la configuration commence pour un agent spécifique sur une entité gérée. |
| Déploiement de l'agent terminé | Un agent termine la tentative d'application de la configuration. |
| Déploiement de l'anneau terminé | Tous les agents d'un anneau ont terminé ou ont expiré. |
| FleetDeploymentCompleted | Le déploiement global se termine par un statut final. |
Statuts de déploiement de l'Agent
Lorsqu'un agent termine sa tentative de déploiement (AgentDeploymentCompleted), il signale l'un des statuts suivants :
| Statut | Description |
|---|---|
| CONFIG_APPLIED | L'agent a appliqué avec succès la nouvelle configuration. |
| FAILED | L'agent a rencontré une erreur lors de l'application de la configuration. |
| TIMEOUT | L'agent n'a pas répondu dans le délai prévu. |
| NOT_REPORTING | L'agent était hors ligne lorsque le déploiement a commencé. |
Comment fonctionne le flux d'événements
Lorsque vous initiez un déploiement, des événements sont générés dans la séquence suivante :
- FleetDeploymentStarted — Le déploiement commence pour l'ensemble de la flotte.
- RingDeploymentStarted — Le premier anneau (généralement canary) démarre, et tous les agents de cet anneau sont identifiés.
- AgentDeploymentStarted — Pour chaque agent du cercle, un événement de déploiement est enregistré. Ces événements se produisent en parallèle pour tous les agents de l'anneau.
- AgentDeploymentCompleted — Chaque agent signale son statut (CONFIG_APPLIED, FAILED, TIMEOUT ou NOT_REPORTING).
- RingDeploymentCompleted — Une fois que tous les agents de l'anneau ont terminé ou ont dépassé le délai d'attente, l'anneau est marqué comme terminé. Si l'anneau a réussi, l'anneau suivant commence. En cas d'échec, le déploiement s'arrête.
- FleetDeploymentCompleted — Une fois tous les anneaux terminés (ou si un anneau échoue), le déploiement se termine avec un statut final de COMPLETED, FAILED ou INTERNAL_FAILURE.
Flux d'événements visuel
FleetDeploymentStarted│├─▶ RingDeploymentStarted (canary)│ ││ ├─▶ AgentDeploymentStarted (agent 1) ──▶ AgentDeploymentCompleted ─┐│ ├─▶ AgentDeploymentStarted (agent 2) ──▶ AgentDeploymentCompleted ─┤ [parallel]│ ├─▶ AgentDeploymentStarted (agent 3) ──▶ AgentDeploymentCompleted ─┘│ ││ └─▶ RingDeploymentCompleted (canary)│ ││ ├─ ✓ If SUCCESS → proceed to default ring│ └─ ✗ If FAILED → stop deployment│├─▶ RingDeploymentStarted (default)│ ││ ├─▶ AgentDeploymentStarted (agent 4) ──▶ AgentDeploymentCompleted ─┐│ ├─▶ AgentDeploymentStarted (agent 5) ──▶ AgentDeploymentCompleted ─┤ [parallel]│ ├─▶ AgentDeploymentStarted (agent 6) ──▶ AgentDeploymentCompleted ─┘│ ││ └─▶ RingDeploymentCompleted (default)│└─▶ FleetDeploymentCompletedOptions de statut de déploiement de l'agent :
- ✅ CONFIG_APPLIED — L'Agent a appliqué la configuration avec succès
- ❌ FAILED — L'Agent a rencontré une erreur
- ⏱️ TIMEOUT — L'Agent n'a pas répondu à temps
- 📡 NOT_REPORTING — L'agent était hors ligne lorsque le déploiement a commencé
Identifiants clés : fleetId, deploymentId, ringName
Vous pouvez visualiser tous ces événements en détail à l'aide de l'onglet Événements de déploiement. Consultez la section Onglet Déploiements pour plus d'informations sur l'accès et l'utilisation des événements de déploiement pour le dépannage.
Mises à niveau automatiques du contrôle des agents
Pour garantir que vos entités gérées bénéficient des derniers correctifs de sécurité, des améliorations de performances et des fonctionnalités, Fleet Control gère automatiquement le processus de mise à niveau pour Agent Control. Lorsque vous lancez un déploiement, Fleet Control vérifie si une version plus récente d'Agent Control est disponible pour les entités gérées de votre flotte.
Si une mise à niveau est requise, elle est automatiquement incluse dans votre déploiement. Vous verrez une notification dans l'interface utilisateur pendant le processus de déploiement vous informant que Agent Control sera mis à niveau. Cette mise à niveau implicite se produit parallèlement à toutes les actions de déploiement que vous effectuez (telles que l'installation d'agents, la suppression d'agents ou la modification de la configuration d'agents), garantissant que votre environnement reste à jour avec un minimum d'effort.
Important : échec de la mise à niveau et récupération
Actuellement, il n’existe aucune restauration automatique en cas d’échec de la mise à niveau d’Agent Control. Si une mise à niveau échoue, le déploiement sera marqué comme FAILED et l'entité gérée peut nécessiter une intervention manuelle. Pour obtenir des conseils, consultez notre documentation sur la mise à niveau manuelle d'Agent Control.
Nous développons activement une fonctionnalité permettant de fournir une restauration automatique et de simplifier la correction des échecs de mise à niveau lors d'une future sortie.

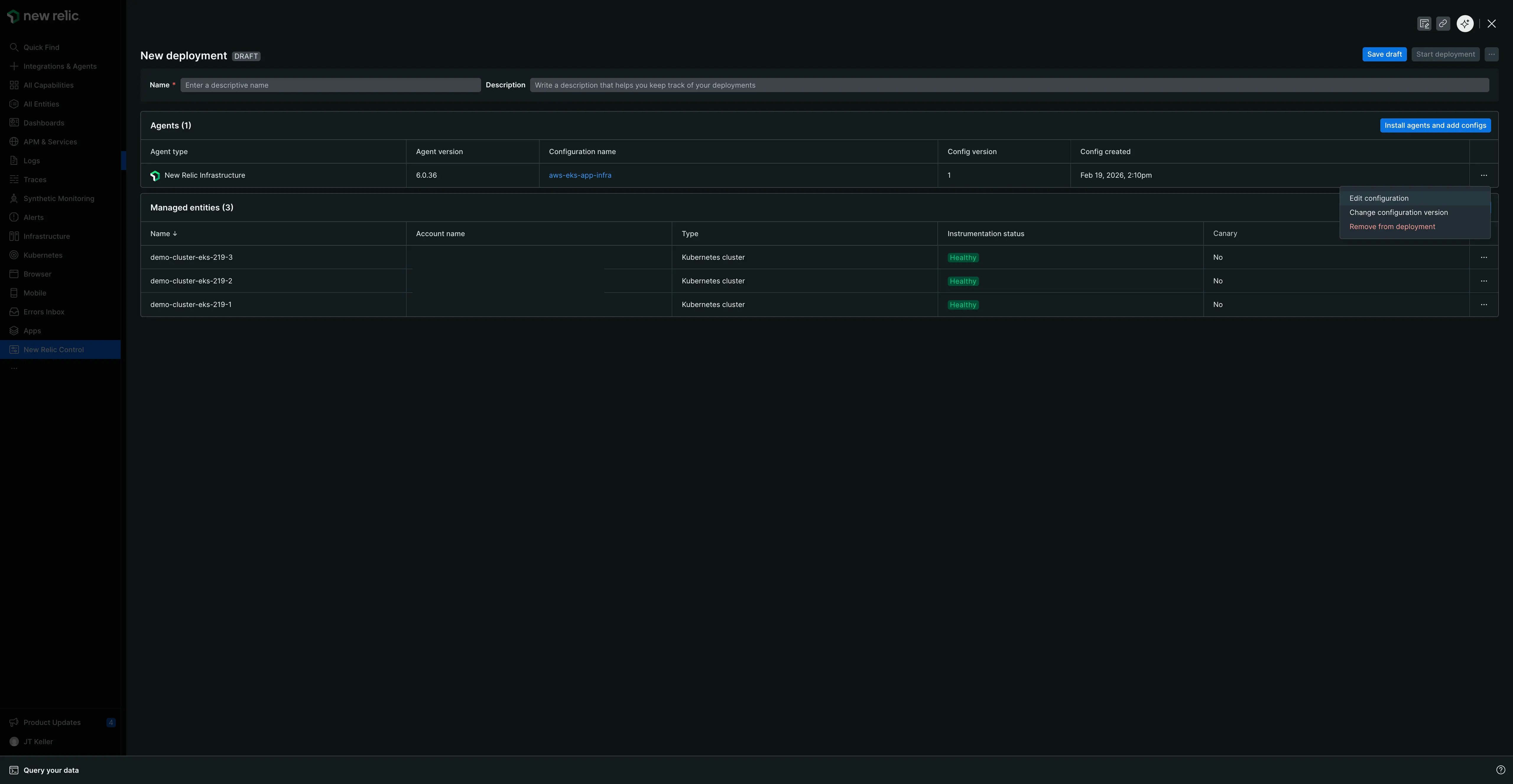
Créer et gérer des brouillons de déploiement
Vous pouvez enregistrer un déploiement en tant que brouillon pour y travailler au fil du temps sans déployer les modifications immédiatement.
Créer et reprendre un brouillon
- Accédez à l'onglet deployments dans une flotte spécifique.
- Cliquez sur Create deployment.
- Dans le volet de déploiement, indiquez un nom obligatoire et une description facultative.
- Apportez les modifications souhaitées, telles que l’ajout d’agents ou la mise à jour de leur configuration.
- Au lieu de démarrer le déploiement, cliquez sur Save draft.
- Vous pouvez ensuite fermer le volet de déploiement. Votre nouveau déploiement sera répertorié dans l'onglet deployments avec le statut
Draft.
Pour continuer à travailler sur le brouillon, cliquez simplement sur son nom dans le tableau de l'historique de déploiement. Cela rouvrira le volet de déploiement, vous permettant de terminer vos modifications et de cliquer sur Start deployment lorsque vous êtes prêt.
Supprimer un brouillon
Si vous n’avez plus besoin d’un projet de déploiement :
- Depuis l'onglet deployments, cliquez sur le nom du brouillon que vous souhaitez supprimer.
- Dans le volet de déploiement qui s'ouvre, cliquez sur le bouton points de suspension (
...) à côté de Start deployment en haut de l'écran. - Sélectionnez Delete draft dans le menu.
- Le brouillon sera définitivement supprimé et vous serez redirigé vers l'onglet deployments.
Sélection des versions de l'agent lors du déploiement
Lorsque vous ajoutez un agent à un déploiement, vous êtes invité à sélectionner une version de l'agent avant de choisir une configuration :
Après avoir sélectionné le type d'agent, un menu déroulant Select a version s'affiche.
La dernière version est sélectionnée par défaut.
Vous pouvez choisir parmi d'autres versions disponibles pour l'installation.
Des métadonnées supplémentaires peuvent être affichées pour chaque version, telles que :
- Notes de version mettant en avant les nouvelles fonctionnalités et améliorations
- Informations sur la mise à jour de sécurité
- Autres détails spécifiques à la version
Cette fonctionnalité de sélection de version fonctionne sur tous les types d'infrastructures pris en charge (clusters Kubernetes, hôtes Linux et hôtes Windows), vous offrant un contrôle précis sur la version de l'agent déployée sur vos entités gérées.
Une fois la version de votre agent sélectionnée, cliquez sur Next pour passer à la sélection de la configuration.

Actions de l'agent dans un déploiement
Lorsque vous créez ou modifiez un déploiement, le tableau Agents dans le volet de déploiement fournit plusieurs actions pour chaque agent. Cliquez sur les points de suspension (...) à droite de la ligne d'un agent pour accéder aux options suivantes :
- Modifier la configuration : ouvre l’éditeur de configuration, vous permettant de modifier la configuration de cet agent dans le cadre du déploiement.
- Utiliser la version la plus récente : Si vous avez créé plusieurs versions d'une configuration, cette option met automatiquement à jour le déploiement pour utiliser la dernière version de configuration enregistrée.
- Changer la version de la configuration : vous permet de sélectionner manuellement une version antérieure spécifique de la configuration à utiliser pour le déploiement.
- Supprimer du déploiement : supprime entièrement l’agent et sa configuration de ce déploiement.
Version de l'Agent vs version de la configuration
Il est important de distinguer deux types de versions dans Fleet Control:
Version de l'agent : La version du logiciel de l'agent lui-même (par exemple, l'agent Infrastructure v1.54.0), sélectionnée lors de l'étape initiale de sélection de l'agent lors de l'ajout d'un agent à un déploiement.
Version de la configuration : La version du fichier de configuration que vous avez créé pour cet agent, gérée via le menu d'actions ci-dessus.
Lorsque vous sélectionnez "Utiliser la version la plus récente" ou "Modifier la version de la configuration", vous gérez la version de la configuration, et non la version de l'agent.

Gérer les entités d'une flotte
Important : Le principe de l'héritage de la flotte
Les flottes fonctionnent selon un principe fondamental d’ héritage. Cela signifie que toute entité gérée affectée à une flotte sera automatiquement conforme au dernier déploiement actif de cette flotte pour garantir la cohérence de l'instrumentation. Il est essentiel de comprendre ce comportement lors de l’ajout ou de la suppression d’entités, car cela peut entraîner l’installation ou la désinstallation automatique d’agents.
Supprimer une entité d'une flotte
- Accédez à l'onglet summary de la flotte qui contient actuellement l'entité.
- Dans le tableau managed entities, utilisez la case à cocher pour sélectionner une ou plusieurs entités que vous souhaitez supprimer.
- Cliquez sur Remove qui s'affiche.
- Une fenêtre de vérification apparaîtra, listant l'entité à supprimer. Pour confirmer, tapez
removedans le champ de texte. - Cliquez sur Remove entities. L'entité est désormais désassignée de la flotte.
Important : retour à la configuration locale
Lorsqu'une entité gérée est supprimée d'une flotte, elle revient automatiquement à sa configuration localed'origine, c'est-à-dire l'état dans lequel elle se trouvait lors de la première installation d'Agent Control. Cela peut entraîner la désinstallation des agents. Par exemple, si la flotte avait l'infrastructure et les agents Fluent Bit installés, mais que la configuration locale de l'entité inclut uniquement le contrôle des agents, les deux agents seront désinstallés lors de la suppression pour garantir qu'ils correspondent à l'état local.

Ajouter une entité gérée non attribuée à une flotte
Vous ajoutez une entité gérée non attribuée à une flotte en créant un nouveau déploiement. Ce processus associe l'entité à la flotte et à sa configuration de déploiement.
- Accédez à la flotte où vous souhaitez ajouter l'entité et cliquez sur Create a deployment.
- Donnez au déploiement un nom et une description significatifs.
- Dans le tableau managed entities en bas de l'écran de déploiement, cliquez sur le bouton Add managed entities.
- Un volet s'ouvrira, affichant une liste de toutes vos entités gérées non attribuées.
- Utilisez les cases de sélection pour choisir une ou plusieurs entités que vous souhaitez ajouter à la flotte.
- Cliquez sur Add to deployment. Les entités sélectionnées apparaîtront désormais dans le tableau managed entities pour ce déploiement.
- Cliquez sur Save draft puis sur Start deployment pour terminer le processus. Les entités seront désormais assignées à la nouvelle flotte.
Important : héritage du dernier déploiement actif
Lorsque vous ajoutez une entité gérée à une flotte, un déploiement implicite s'exécute en arrière-plan. Ce déploiement installe, met à jour ou supprime automatiquement l'instrumentation sur la nouvelle entité pour garantir qu'elle correspond parfaitement au dernier déploiement actif de la flotte. Par exemple, si le déploiement actif de la flotte inclut les agents Infrastructure et Fluent Bit, mais que la nouvelle entité ne disposait auparavant que de l'agent OTel, l'agent OTel sera supprimé et les agents Infrastructure et Fluent Bit seront installés.

Utiliser le canari
Fleet Control vous permet de désigner une ou plusieurs entités gérées en tant que « canary » lors du processus de déploiement. Cela fournit un mécanisme de sécurité crucial pour le déploiement des modifications.
Lorsque vous créez un nouveau déploiement, vous pouvez utiliser les points de suspension (...) à côté de n’importe quelle entité gérée dans la liste et la désigner comme canari.
Lorsque le déploiement commence :
- Les modifications ne s'appliquent qu'à l'entité gérée marquée comme canaris.
- Le processus de déploiement s'arrête et attend que le déploiement du canari réussisse.
- Si un déploiement Canary échoue, l’ensemble du déploiement s’arrête immédiatement et aucune autre entité gérée n’est affectée.
- Si tous les déploiements canaris réussissent, le déploiement se poursuit vers le reste de l'entité gérée dans la flotte.
Important : pas de restauration automatique pour les canaris ayant échoué
Si un déploiement Canary échoue, l'entité gérée à laquelle il était destiné restera dans un état Failed. Il n’y a pas de retour automatique à la configuration précédente. Vous devrez créer un nouveau déploiement pour annuler les modifications ou résoudre le problème.

La page de configuration
Important : les configurations sont globales
Toutes les configurations que vous créez dans Fleet Control sont globales. Cela signifie qu'ils sont disponibles dans l'ensemble de votre organisation New Relic et peuvent être déployés sur n'importe quelle flotte qui en a besoin, quel que soit le créateur de la configuration.
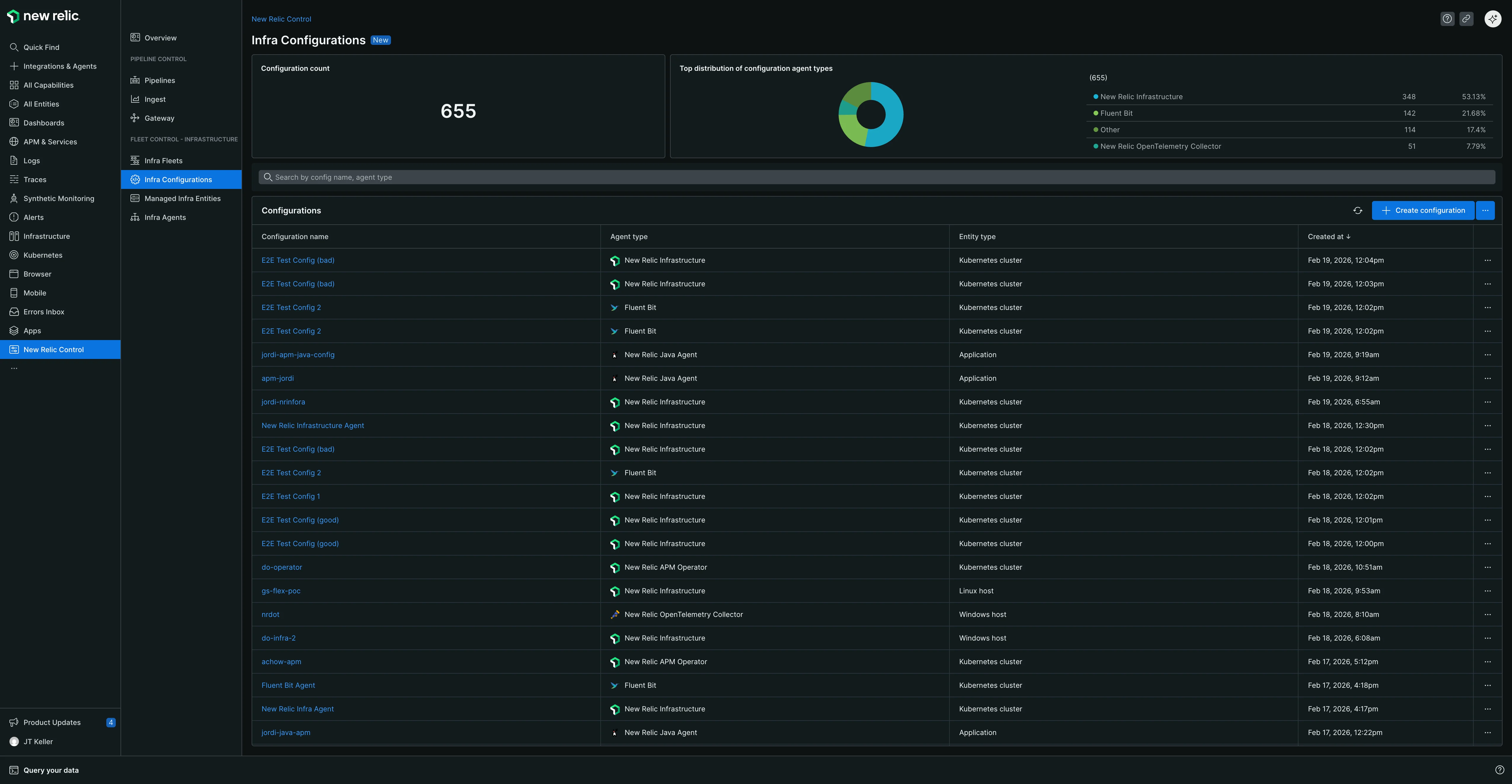
Lorsque vous accédez à New Relic Control → Configurations, vous arrivez sur la page principale Configurations, qui est le point central pour gérer toutes les configurations de vos agents.
Aperçu de la page principale
Cette page fournit un aperçu de haut niveau de toutes les configurations disponibles dans votre compte. À partir d'ici, vous pouvez :
- Afficher le nombre récapitulatif : consultez le nombre total de vos configuration.
- Voir la distribution configuration : affichez une répartition de votre configuration par type d'agent (par exemple, New Relic Infrastructure, Fluent Bit, NRDOT collecteur).
- Rechercher une configuration : utilisez la barre de recherche pour trouver une configuration spécifique par son nom ou le type d’agent associé.
- Actualiser la liste : Si vous venez de créer une nouvelle configuration et que vous ne la voyez pas dans le tableau, cliquez sur le bouton d'actualisation situé à gauche de Create configuration.
La page affiche un tableau de votre configuration avec les colonnes suivantes :
- configuration : Le nom de la configuration.
- Agent : le type d’agent auquel la configuration s’applique.
- Révisions : le nombre de versions existantes pour la configuration.
- Type : Le type d'entité gérée (par exemple, Cluster Kubernetes, Hôte Linux ou Hôte Windows).
- Dernière modification : un horodatage de la dernière mise à jour.

Actions de configuration
À partir du tableau de configuration principal, vous pouvez cliquer sur les points de suspension (...) à l'extrême droite de n'importe quelle configuration pour la Edit. Cela ouvre le volet d'édition principal dans lequel vous pouvez modifier le fichier de configuration. Cette vue fournit également des boutons pour Download le fichier de configuration sur votre machine locale ou Copy son contenu dans votre presse-papiers.
Comprendre la configuration
La structure d'un fichier de configuration dépend du Type d'entité gérée que vous sélectionnez (Cluster Kubernetes, Hôte Linux ou Hôte Windows).
- Pour les clusters Kubernetes, la configuration que vous créez dans l'interface est un fichier
values.yaml. Lors du déploiement, Fleet Control empaquette ce fichier avec le chart Helm de l'agent pour le configurer sur votre cluster. Les modèles pour les agents Kubernetes sont structurés sous la forme d'un fichiervalues.yamlde chart Helm canonique. Près du haut du modèle, vous trouverez un lien en commentaire vers le chart Helm de l'agent dans le dépôt GitHub New Relic Helm Charts. Cela vous permet de consulter facilement le schéma, les valeurs disponibles et d'autres documents spécifiques à l'agent. - Pour les hôtes, le format du fichier configuration est spécifique à l'agent déployé.
Filtrage de la configuration dans les déploiements
Lors de la création d'un déploiement pour une flotte, le système filtre automatiquement les configurations disponibles pour n'afficher que celles qui correspondent au type d'entité gérée de la flotte. Par exemple :
Une flotte de clusters Kubernetes affichera uniquement les configurations créées pour les clusters Kubernetes.
Une flotte d'hôtes Linux n'affichera que les configurations créées pour les hôtes Linux.
Une flotte d'hôtes Windows n'affichera que les configurations créées pour les hôtes Windows.
Ce filtrage automatique garantit que vous ne pouvez pas déployer accidentellement une configuration incompatible sur vos entités gérées, assurant ainsi la cohérence et évitant les échecs de déploiement.
Bonne pratique de sécurité : Gestion des données sensibles dans Kubernetes
Pour les déploiements Kubernetes, n'incluez jamais de données sensibles telles que votre licenseKey directement dans les fichiers de configuration. Utilisez plutôt la gestion des secrets d'Agent Control pour injecter en toute sécurité des valeurs sensibles lors de l'exécution. Pour plus d'informations, consultez notre documentation sur la gestion des secrets.
Créer une configuration
Pour créer une nouvelle configuration globale à partir de zéro :
Depuis la page principale Configurations, cliquez sur Create configuration.
Dans la fenêtre modale qui s'affiche, vous devez :
- Sélectionnez le managed entity type (Cluster Kubernetes, Hôte Linux ou Hôte Windows). Notez que la prise en charge des hôtes Linux et Windows est actuellement en préversion publique.
- Sélectionnez le Agent type (par exemple, New Relic Infrastructure, NRDOT collector, Fluent Bit) dans le menu déroulant. Les types d'agents disponibles seront filtrés en fonction du type d'entité gérée que vous avez sélectionné.
- Fournissez un Name significatif et unique pour la configuration.

Cliquez sur Continue. Cela ouvre la vue d'édition de la configuration, qui est divisée en deux volets.
- Volet gauche (configuration active) : c'est ici que vous créez votre configuration. Vous pouvez taper directement dans ce volet ou coller du contenu à partir d'une autre source.
- Volet droit (Modèle) : ce volet contient le dernier modèle par défaut pour le type d’agent que vous avez sélectionné. Ces modèles fournissent les paramètres minimaux requis pour exécuter l'agent, mais ils incluent également de nombreuses options de mise en commentaire supplémentaires. Vous pouvez utiliser ces exemples comme référence ou les supprimer des commentaires pour créer une configuration plus personnalisée.
Un workflow courant consiste à cliquer sur Copy dans le volet des modèles et à coller le contenu dans le volet de configuration actif à gauche pour l'utiliser comme point de départ.
Une fois que vous êtes satisfait de votre configuration dans le volet de gauche, cliquez sur Save. La vue d'édition se fermera, vous ramenant à la page principale des configurations où vous trouverez votre nouvelle configuration.
Afficher et versionner une configuration spécifique
Pour voir plus de détails sur une configuration et gérer ses versions, cliquez sur son nom dans la liste principale. Cela ouvre un volet détaillé pour cette configuration spécifique.
Cette vue vous montre :
- Le nom de la configuration, le type d'agent et une liste de ses versions disponibles.
- Le statut de déploiement, qui indique si la configuration a été déployée sur des flottes et, le cas échéant, lesquelles.
À partir de ce volet, vous pouvez également effectuer plusieurs actions telles que Download, Copy et Clone. L’action principale ici est de créer une nouvelle version de la configuration.
Pour créer une nouvelle version :
- Cliquez sur Create config version.
- Cela ouvre le volet d'édition dans lequel vous pouvez modifier la configuration.
- Une fois vos modifications terminées, cliquez sur Save.
- Vous serez redirigé vers la page principale des configurations et vous verrez que le nombre de revisions pour cette configuration a augmenté de un.
Si vous revenez à la configuration, vous pouvez désormais sélectionner la nouvelle version dans la liste pour l'afficher.

Supprimer une configuration et ses versions
Pour supprimer une configuration, vous devez d’abord supprimer toutes ses versions individuelles. La configuration parent est automatiquement supprimée une fois sa dernière version supprimée.
Important : restriction de suppression
Vous ne pouvez pas supprimer une version de configuration qui fait actuellement partie d’un déploiement actif. La section d'état de déploiement dans le volet des détails configuration vous indiquera à quelles flottes une version est destinée. Avant de pouvoir le supprimer, vous devez d’abord créer un nouveau déploiement pour les flottes qui utilisent une version de configuration différente.
Pour supprimer une version de configuration :
- Accédez à la page de configuration.
- Cliquez sur le nom de la configuration que vous souhaitez modifier pour ouvrir son volet de détails.
- Sur la gauche, vous verrez une liste de toutes ses versions. Passez la souris sur la version que vous souhaitez supprimer et cliquez sur les points de suspension (...) qui apparaissent.
- Sélectionnez Delete dans le menu.
- Répétez ce processus pour toutes les versions restantes. Une fois la dernière version supprimée, la configuration parente sera retirée de la liste sur la page principale des configurations.

Cloner une configuration
Le clonage est un moyen rapide de créer une nouvelle configuration basée sur une configuration existante.
- Sur la page de configuration principale, cliquez sur le bouton points de suspension (
...) situé à côté du Create configuration principal. - Dans la liste déroulante, sélectionnez la configuration existante que vous souhaitez utiliser comme point de départ pour votre clone.
- Cela ouvre la même vue d'édition à deux volets, pré-remplie avec le contenu de la configuration que vous avez sélectionnée.
- Vous pouvez maintenant créer votre nouvelle configuration et la sauvegarder.
La page principale de l'entité gérée
Lorsque vous naviguez vers New Relic Control → Managed Entities, vous obtenez une vue centralisée de toutes vos entités gérées, qui sont des clusters Kubernetes ou des hôtes avec Agent Control installé. Cette page sert d'inventaire complet des actifs pour toute entité pouvant être gérée par Fleet Control et est organisée en deux onglets : Fleet managed et Unassigned.
Onglet Gestion de flotte
Cet onglet répertorie toutes les entités gérées qui sont actuellement affectées à une flotte. Le tableau fournit les informations suivantes :
- Entity name: Cliquer sur le nom vous dirige directement vers l'expérience d'exploration de cette entité dans la plateforme New Relic (par exemple, l'explorateur de clusters Kubernetes).
- Entity type: Le type de l'entité gérée (par exemple, un cluster Kubernetes ou un hôte).
- Instrumentation status: L'état de santé actuel de l'instrumentation sur l'entité.
- Fleet: Flotte à laquelle l'entité est actuellement affectée. Vous pouvez cliquer sur le nom de la flotte pour accéder directement à la page de gestion de cette flotte.
- Account name: Le compte New Relic associé à l'entité gérée.

Onglet non attribué
Cet onglet fournit une liste de toutes les entités gérées sur lesquelles Agent Control est installé mais qui ne sont actuellement affectées à aucune flotte. Le tableau fournit les informations suivantes :
- Entity name: Cliquer sur le nom vous dirige directement vers l'expérience explorer de cette entité dans la plateforme New Relic.
- Entity type: Le type de l'entité gérée.
- Instrumentation status: L'état de santé actuel de l'instrumentation.
- Account name: Le compte New Relic associé à l'entité gérée.
Cette vue est particulièrement utile pour identifier lesquels de vos actifs ne sont pas encore gérés par Fleet Control. C'est une bonne pratique d'attribuer toutes les entités gérées à une flotte pour garantir qu'elles sont configurées et monitorées de manière cohérente.

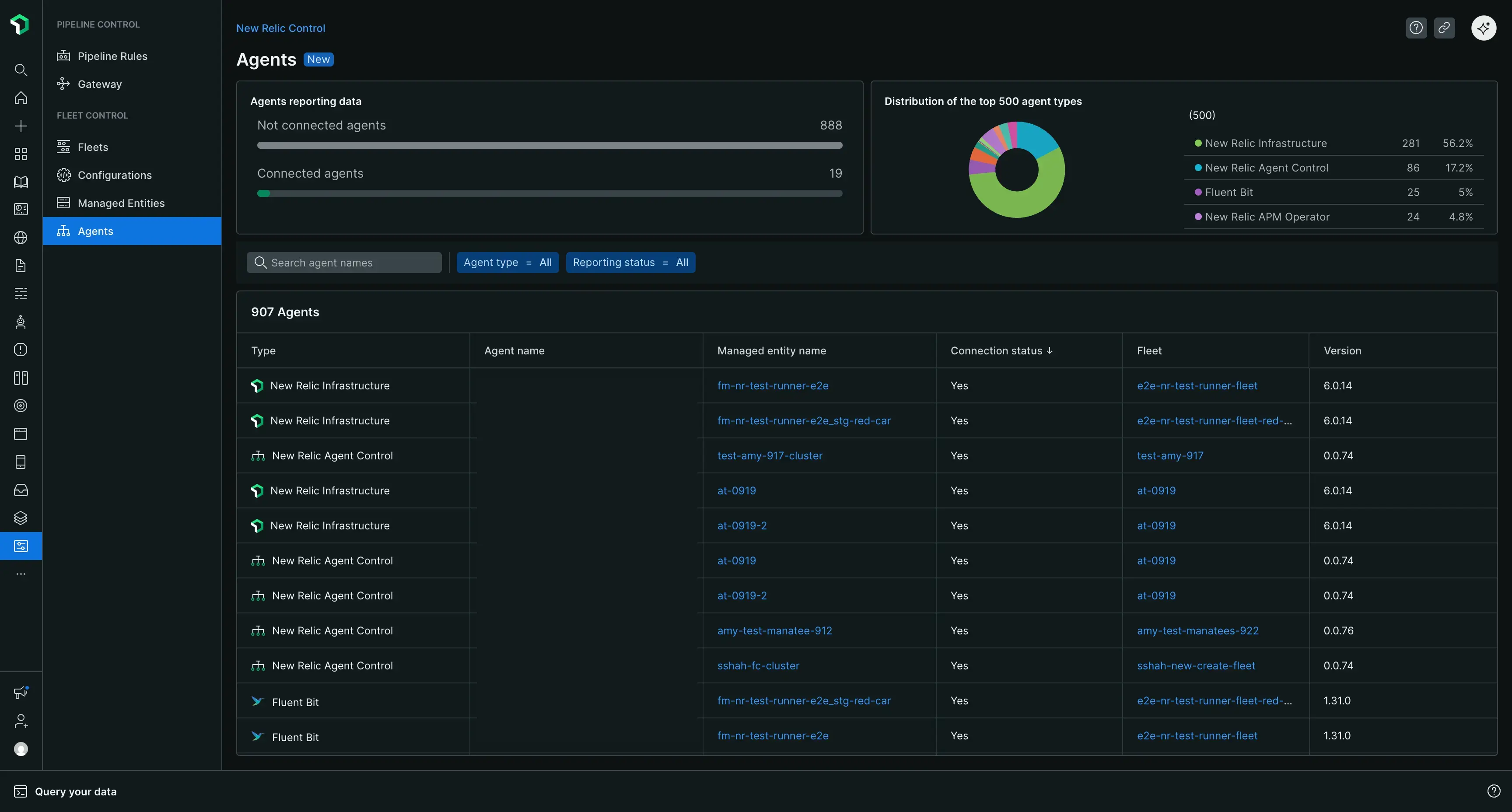
La page des agents principaux
Lorsque vous accédez à New Relic Control → Agents, vous obtenez une vue d'ensemble de tous les agents gérés par Fleet Control dans votre organisation.
En haut de la page, vous trouverez des cartes récapitulatives qui donnent un aperçu rapide de la santé de votre agent, notamment :
- Un décompte de tous les agents connectés.
- Un décompte des agents déconnectés, vous aidant à identifier rapidement les agents qui peuvent nécessiter un dépannage.
- Une distribution de vos 500 principaux types d’agents.
Sous les cartes récapitulatives, un tableau complet répertorie tous vos agents gérés. Vous pouvez rechercher ce tableau par nom d'agent et le filtrer par type d'agent ou statut de rapport. Le tableau comprend les colonnes suivantes :
- Type: Le type de l'agent (par exemple, New Relic infrastructure).
- Agent Name: Le nom spécifique de l'agent.
- Managed Entity: L'entité gérée à laquelle l'agent est associé.
- Connection Status: Le statut actuel de la connexion de l'agent.
- Fleet: La flotte dont l'agent fait partie.
- Agent Version: Le numéro de version de l'agent.
